YouTube is one of the most widely visited websites.
The video sharing platform currently attracts over a billion users—about a third of all Internet users who all collectively generate billions of views. YouTube’s widely recognisable format and presence on the web make it a powerful asset to any marketing strategy. Videos that go viral have the opportunity to reach more users across social networks like Facebook and even rank for target keywords on Google.
There’s no doubt about it then—Video is a powerful way to better communicate your brand and connect with your target audience. It’s not hard to see why more brands are investing more in producing video content and advertising on YouTube as part of their overall marketing strategy.
But as with any marketing platform, you ultimately want to know how your efforts are translating to measurable results.
Google Analytics is a free tool to track website traffic and offers an excellent complement to YouTube to measure how people are engaging with your channel. That means more actionable data you can use to drive a higher return from your video marketing efforts.
Here we’ll look at how you can track YouTube with Google Analytics.
1. Create A New Property In Google Analytics
The process is similar to setting up tracking for a website that you own. Start by first logging into your Google Analytics account. Then click on the Admin tab on the left side and from the Property column, click the dropdown menu that contains your website name.
Here you’ll see an option to add a new property:

Clicking the link will bring up a page to create a new property that you can add and track in Analytics.

For the website name, enter in your YouTube channel name so you can easily refer back to it later. In the website URL field, enter in your channel URL (you can find this by navigating to your YouTube channel and copying the URL from the browser). Then fill out the rest of the page and click “Get Tracking ID” when you’re finished.
A unique tracking ID will be generated on the next page:

Jot down your tracking ID or keep the window open as you’ll need it later.
2. Enter Your Analytics Id Into Youtube Account
Next, login to your YouTube account and go into your settings which is accessible from the top of the page by clicking on your channel icon. From the account settings page, click the “View additional features” link at the bottom:

Then from that page click the “Advanced” link under Channel:

At the bottom of the page, you’ll see a field where you can enter in your Google Analytics tracking ID that you created in the previous step:

Simply paste in your tracking ID here and click the Save button. Now you’ll be able to track visitor data to your YouTube channel right from your Analytics account.
Setting up Google Analytics with your YouTube channel is only the first step. But just setting it up and not actually using it would be practically useless. The real value then lies in the metrics you can track and measure.
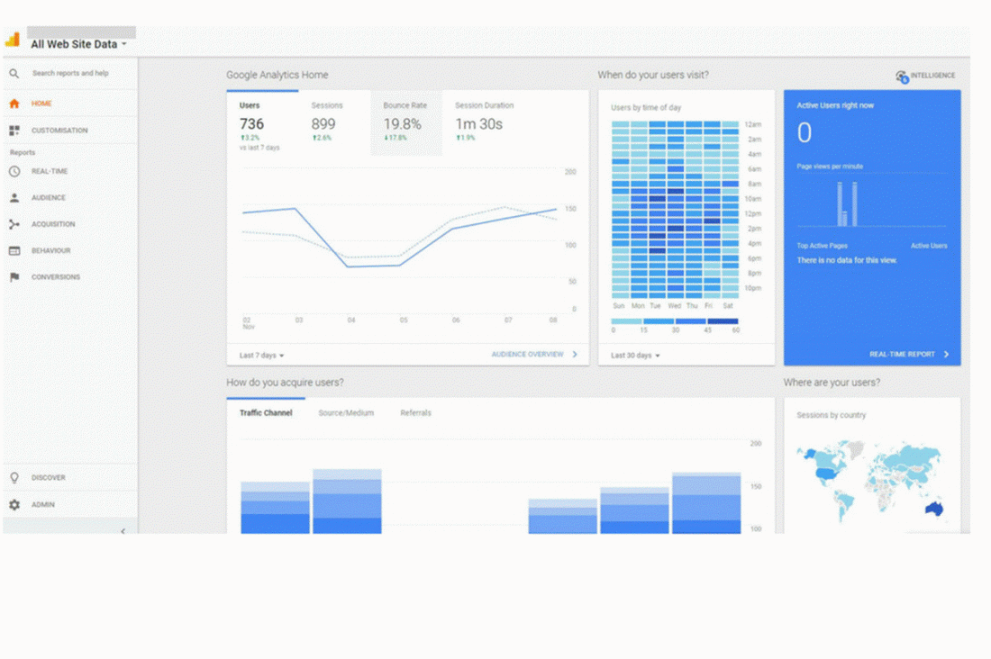
Youtube Analytics At A Glance
Key insight about your channel is accessible right from the Analytics dashboard. At the top of the page to the left click the drop down menu and from there you’ll see the new property you just added:

Select the property you just added. Then you’ll be able to view key data about your YouTube channel right from the dashboard.
From here you can quickly see the following data at a glance:
- Traffic volume for the last 7 days
- Time of day your users visit
- How your channel acquires visitors
- Geographic location of your users
- Devices used to access your channel
- User retention
The dashboard also lets you easily dive into each section for a more detailed overview of your channel is doing and quickly.
How People Discover Your Youtube Channel
Videos you publish on YouTube can be shared across other platforms like social media including Facebook and Twitter. And if your videos are properly optimised, they can even rank in Google for their target keywords. That means more opportunities for your target audience to discover your brand.
To see how users are finding your YouTube channel, simply click on Acquisitions from the left side. Then under All Traffic, click Source/Medium Report:

What’s even more useful here is that you’re able to view key metrics like bounce rates, average season duration, and even conversion rates if you that enabled. The value of this report is rather straightforward. If you notice that more users are visiting your channel from a particular social network and that traffic converts well, it’s worth focusing your attention on.
How Users Are Interacting With Your Channel
Google Analytics is incredibly valuable for websites. At a glance you’re able to view key metrics about your website including pageviews, bounce rates, and average session duration. This kind of information is also beneficial for your YouTube channel.
To see how users interact with your channel, click on Audience on the left side and click on Overview:

As you invest more resources into your video marketing efforts, you’ll want to see how users are interacting with your content. There are some real benefits with this information. For example, if you see that the average duration session is low it could mean lack of engagement from your users.
4. Geographic Breakdown Of Visitors
Want to know how user engagement varies across multiple regions? You’ll be able to see where visitors to your channel are actually coming from. These reports are accessible by navigating to the Audience section. Then click on Geo and Location:

How is this information useful? If you notice that most of your users are from a certain region, you could consider creating more localised content.
See Which Videos Are Popular
Because Google Analytics views each video as a web page, you can view key stats for individual videos by clicking on Behavior and Site Content. Then click on All Pages:

The metrics shown let you determine which of your videos are the most popular. Then you can create similar content to engage your visitors. Likewise, if you see that certain topics don’t perform well you could reallocate your resources to other areas.
These are just some things that are possible when you connect your YouTube channel to your Google Analytics account. Once you do, you’ll want to spend some time around the interface to learn more about the kind of reports that you can generate.
Conclusion
More companies are investing more resources into video marketing to increase brand awareness and reach more of their prospects online. If you plan to incorporate more video content into your business, you need to know that your efforts are paying off. By tracking your YouTube channel with Google Analytics, you’ll be able to gain more insight into your video marketing and make better data-driven decisions.
The post How To Track YouTube With Google Analytics appeared first on Search Engine People Blog.
(76)
